- Справочный центр /
- Проверка позиций /
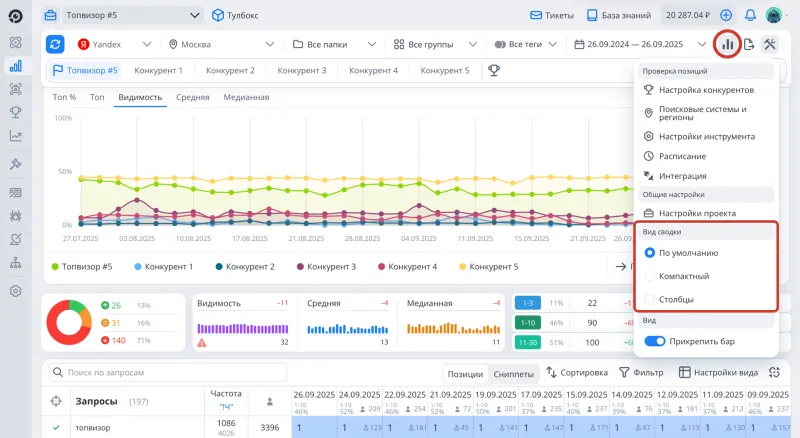
- Сводка
Сводка в разделе Проверка позиций
Последнее обновление: 11.11.2020Читайте подробнее о показателях в Сводке в Топвизор‑Журнале →
Сводка содержит общую информацию о проекте: динамику по запросам, Среднюю, Медианную позицию и Видимость, а также распределение запросов по ТОПам. Сводка поможет быстро оценить результат продвижения сайта и его динамику.
Данные в Сводке отображаются за последнюю проверку, выбранную в Календаре, а динамика считается по крайним проверкам периода. Например, если в Календаре выбрано 30 проверок, динамика в Сводке будет считаться между первой и последней проверкой в таблице с позициями. Чтобы увидеть динамику между двумя последними проверками, выберите их в Календаре.
Карта интерфейса

- Разворачивание графиков.
- Выбор типа графика.
- Динамика, а также фильтр по тому, на сколько изменилась позиция.
- Средняя, Медианная, Видимость, а также их графики.
- Предупреждение, что Видимость рассчитывается некорректно.
- Распределение по ТОПам (процент запросов, количество, динамика).
Как изменить вид Сводки
- Перейдите в раздел Проверка позиций.
- Нажмите на кнопку на панели с фильтрами.
- Выберите необходимый вид Сводки в открывшемся меню.
- Используйте опцию Прикрепить бар, чтобы закрепить панель с фильтрами при скролле.

Динамика
Динамика показывает, по скольким запросам позиции сайта улучшились, не изменились или ухудшились. Нажмите на сегмент, чтобы сделать по нему фильтр. Чтобы скрыть запросы, позиции по которым менялись незначительно, наведите курсор на фильтр по динамике и введите нужное значение.
Как отфильтровать запросы по тому, на сколько изменилась позиция →
Средняя, Медианная и Видимость
Как работают графики
Графики позволяют посмотреть тренд по Средней, Медианной позиции или Видимости за большой промежуток времени. В отличие от графиков ниже, на них видны результаты сразу по всем трем показателям, а также может отображаться больше проверок, чем выбрано в Календаре. Чем больше разрешение экрана, тем больше столбцов отображаются на графиках. Наведите курсор на столбец, чтобы увидеть точное значение показателя.

- Динамика по показателю по сравнению с крайней проверкой, выбранной в Календаре.
- Последняя проверка, которая попадает в выбранный в Календаре период. Далее справа налево идут более старые проверки.
- Проверки, которые выбраны в Календаре. Более ранние проверки показаны бледным цветом.
- Значение показателя за последнюю проверку, выбранную в Календаре.
Чем меньше показатель Средней или Медианной позиции, тем лучше (так как самая лучшая позиция — первая), а Видимость, наоборот, должна стремиться к большему значению, потому что максимально возможная Видимость — 100 %. Поэтому, например, когда Средняя позиция была 20, а стала 19, отображается зеленая динамика +1, хотя на первый взгляд Средняя "упала".
Средняя позиция
Средняя позиция считается как среднее арифметическое, то есть сумма позиций, деленная на количество запросов. При подсчете Средней учитываются только запросы, участвовавшие в проверке. Если сайт по запросу не был найден в ТОПе, для подсчета Средней берется глубина проверки.
Медианная позиция
Медианная позиция считается как середина отсортированного ряда позиций. При подсчете Медианной учитываются только запросы, участвовавшие в проверке.
В чем разница между Средней и Медианной позицией?
Видимость
Видимость — это процент потенциальных показов сайта в ТОПе по запросам, добавленным в проекте.
Как рассчитывается Видимость →
Распределение по ТОПам
Распределение по ТОПам показывает, по скольким запросам сайт занимает определенную позицию. Динамика показывает, на сколько запросов увеличилось или уменьшилось число запросов в ТОПе. Нажмите на сегмент, чтобы сделать по нему фильтр. По умолчанию первый сегмент ТОПа — это 1‑3 позиции, но его можно изменить в Настройках аккаунта (см. Доп. сегмент топа).
Как выбрать несколько сегментов в Динамике и Распределении по ТОПам
Выберите один из сегментов, нажмите Ctrl/Cmd и выберите дополнительные сегменты, чтобы сделать фильтр по нескольким сегментам. Вы можете фильтровать запросы по нескольким сегментам одновременно в разделах с Динамикой и Распределении по ТОПам, чтобы увидеть, например, все запросы, по которым сайт находится в ТОП‑1‑30 и по которым он улучшил свои позиции больше, чем на 5 пунктов.
Нажмите Ctrl/Cmd и выберите сегмент, который вы хотите исключить. Все остальные сегменты останутся активными. Вы можете исключить несколько сегментов, выбирая их с зажатым Ctrl/Cmd.
Я сложил проценты во всех сегментах в Распределении по ТОПам, и у меня получилось больше 100%. Почему?
Процент запросов в ТОПе в таблице с позициями
Посмотреть процент запросов в ТОПе можно не только в Сводке, но и в таблице с позициями. По умолчанию там выбран ТОП‑10. Нажмите на процент запросов, чтобы его изменить.
